Hướng dẫn rao bán và đấu giá tên miền trên sàn giao dịch domain
Sàn muabandomain của Nhân Hòa là sàn giao dịch tên miền uy tín hàng đầu Việt Nam hiện nay với mức hoa hồng tốt nhất trên thị trường, tối ưu lợi nhuận cho người bán. Với dữ liệu tên miền lớn, giúp người mua theo dõi được tên miền mà mình ưng ý khi nào hết hạn để có thể tiến hành mua bán nhanh nhất. Ngoài ra, bộ lọc tìm kiếm tên miền được tối ưu hóa với rất nhiều tính năng như: đuôi tên miền, tên miền hot, khoảng giá… giúp người mua tìm được tên miền cần thiết nhanh hơn. Bài viết sau đây sẽ hướng dẫn quý khách rao bán và đấu giá tên miền của mình trên Sàn muabandomain của Nhân Hòa
Bước 1: Đăng nhập tài khoản Sàn domain đã được kích hoạt (Xem hướng dẫn kích hoạt tài khoản hệ thống). Chọn Đăng tên miền.

Bước 2: Nhập tên miền của bạn.![]()
Bước 3: Thiết lập giá bán.

Bước 4: Lựa chọn hình thức bán
Bước 4.1: Nếu bạn lựa chọn áp dụng đấu giá.
- Thiết lập giá khởi điểm.
- Lựa chọn bước đấu giá.
- Lựa chọn thời gian bắt đầu đấu giá.
- Lựa chọn khoảng thời gian đấu giá.

Bước 4.2: Nếu bạn lựa chọn áp dụng trả góp.
- Lựa chọn khoảng thời gian trả góp.

Bước 4.3: Bạn hoàn toàn có thể áp dụng cả 2 hình thức đấu giá và trả góp cùng 1 lúc

Bước 5: Lựa chọn chuyên mục. Bạn được phép tối đa lựa chọn 2 chuyên mục gắn liền với nội dung tên miền của bạn nhất để giúp cho người mua dễ dàng tìm kiếm.

Bước 6: Điền thông tin giới thiệu tên miền và gửi duyệt.

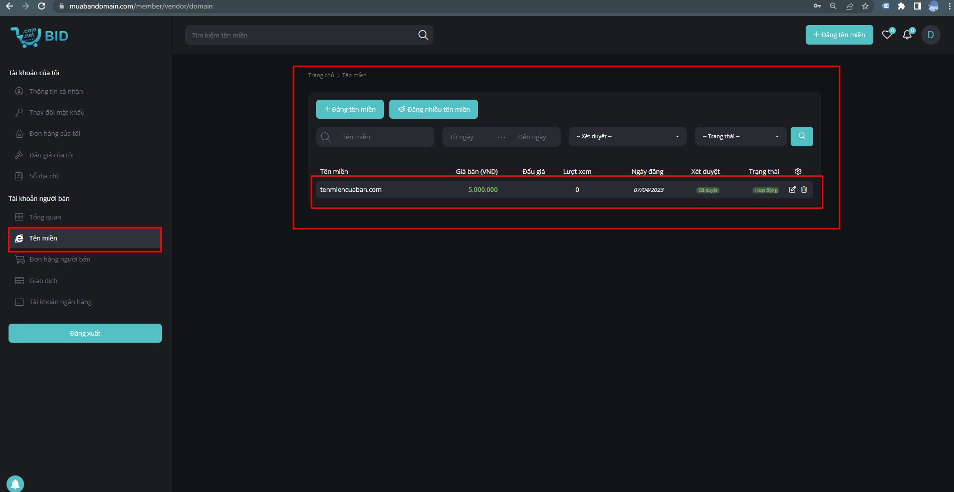
Bước 7: Sau khi gửi duyệt thành công, truy cập vào phần Tên miền trên menu để xem tình trạng tên miền của mình. Nếu tên miền của bạn chưa được duyệt, hãy gửi thông tin liên hệ cho chúng tôi ngay.

3. Kết luận
Nhân Hòa hy vọng thông qua bài viết, quý khách có thể dễ dàng thao tác rao bán, đấu giá tên miền của mình trên sàn muabandomain.com.
Liên hệ thông tin sau để được tư vấn kỹ hơn:
-
Tổng đài: 1900 6680
-
Fanpage: https://www.facebook.com/nhanhoacom
-
Sàn giao dịch tên miền: https://muabandomain.com
-
Khuyến mãi Nhân Hòa: https://nhanhoa.com/khuyen-mai.html
.png)
